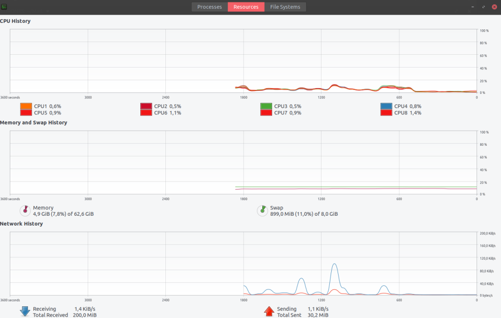
Je ne comprends pas pourquoi j’ai autant de SWAP avec ma configuration de swappiness :
$ swapon -s
Filename Type Size Used Priority
/dev/sda3 partition 8388604 924672 -2
$ cat /proc/sys/vm/swappiness
1
$ cat /proc/sys/vm/vfs_cache_pressure
100
$ getconf PAGESIZE
4096
$ cat /etc/os-release | grep "PRETTY_NAME"
PRETTY_NAME="Ubuntu 18.04.3 LTS"
$ free -m
total used free shared buff/cache available
Mem: 64081 4045 8756 506 51279 58818
Swap: 8191 903 7288
Quand je regarde la documentation, vu que j’ai 64 Go de RAM je ne devrais pas avoir de SWAP :
-
swappinesscan have a value between 0 and 100. -
swappiness=0:- Kernel version 3.5 and newer: disables swapiness.
- Kernel version older than 3.5: avoids swapping processes out of physical memory for as long as possible.
-
swappiness=1:- Kernel version 3.5 and over: minimum swappiness without disabling it entirely.
-
swappiness=100:
