Fred'ô / CPU : Comment faire la mesure via un script crontab ?

Created Sun, 22 Mar 2020 00:00:00 +0000 Modified Sun, 22 Mar 2020 00:00:00 +0000

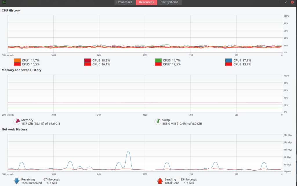
Je ne sais pas comment faire la mesure via un script sur la crontab … Les données que j’ai sont différentes du CPU History sur Ubuntu. Actuellement j’utilise :

"grep 'cpu ' /proc/stat | awk '{usage=($2+$4)*100/($2+$4+$5)"

mais j’ai aussi essayé avec le découpage dans top :

top -bn1 | grep "Cpu(s)" | \
           sed "s/.*, *\([0-9.]*\)%* id.*/\1/" | \
           awk '{print 100 - $1"%"}'

UPDATE C’est bon j’ai trouvé la bonne commande pour avoir le CPU usage : CPU_USAGE=$(awk ‘{u=$2+$4; t=$2+$4+$5; if (NR==1){u1=u; t1=t;} else print ($2+$4-u1) * 100 / (t-t1) “%”; }’ <(grep ‘cpu ’ /proc/stat) <(sleep 1;grep ‘cpu ’ /proc/stat))

Je note aussi cette commande :

$ mpstat 2 1 | awk '$12 ~ /[0-9.]+/ { print 100 - $12"%" }' | head -1
44%

Voici le CPU History : Voici le Grafana (avec la mauvaise commmande): Michel, une idée ?