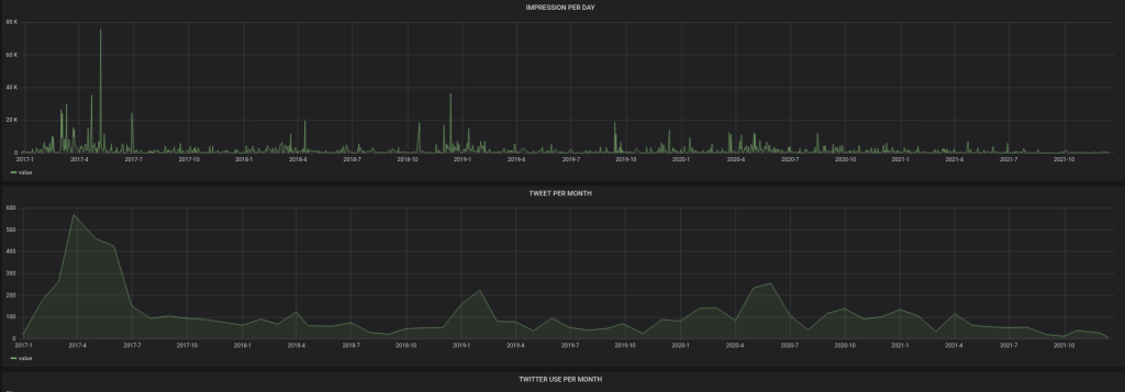
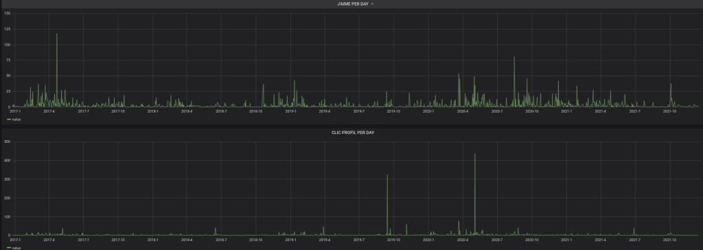
Voici les quelques graphiques … en 2021 j’ai plus bloqué, dès que je vois du France-Soir, ou du RT, … je bloque. Impossible de discuter avec les imbéciles … simplement une perte de temps.
/ Analyse de mon compte Twitter avec Grafana
Created
Wed, 29 Dec 2021 00:00:00 +0000
Modified
Wed, 29 Dec 2021 00:00:00 +0000

