J’ai amélorié ( voir : https://www.cyber-neurones.org/2020/03/thunderbird-mbox-to-influxdb-and-postgresql-to-grafana-in-python/ ) le programme afin d’injecter sur MySQL ( MariaDB en vérité ). Le plus facile a manipuler sur Grafana c’est MariaDB.
Pour se connecter de Grafana à MariaDB :
Les requêtes SQL pour Grafana :
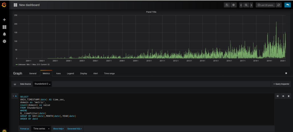
Par jours :
SELECT
UNIX_TIMESTAMP(date) AS time_sec,
domain as ‘metric’,
count(domain) as value
FROM thunderbird
WHERE
$__timeFilter(date)
GROUP BY DAY(date),MONTH(date),YEAR(date)
ORDER BY date
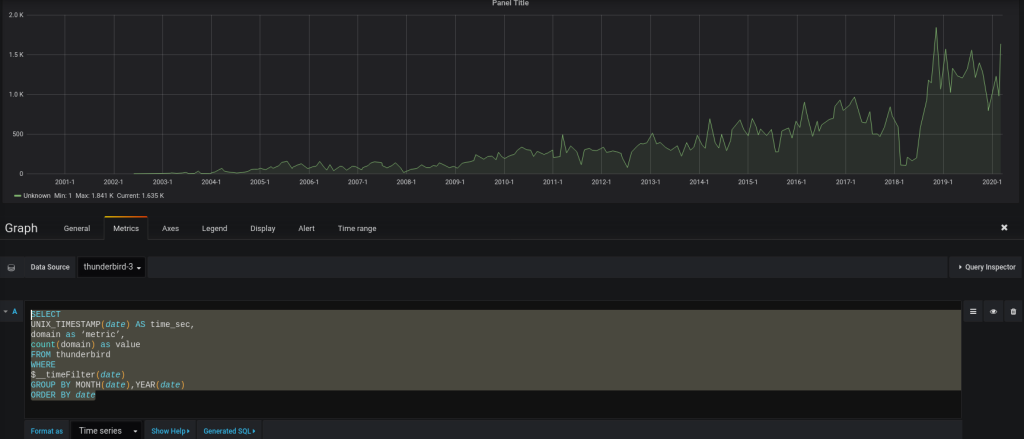
Par mois :
SELECT
UNIX_TIMESTAMP(date) AS time_sec,
domain as ‘metric’,
count(domain) as value
FROM thunderbird
WHERE
$__timeFilter(date)
GROUP BY MONTH(date),YEAR(date)
ORDER BY date
Par années :
SELECT
UNIX_TIMESTAMP(date) AS time_sec,
domain as ‘metric’,
count(domain) as value
FROM thunderbird
WHERE
$__timeFilter(date)
GROUP BY YEAR(date)
ORDER BY date
Les sources du programme :
( Source sur : https://github.com/farias06/Python/blob/master/parse_email_v2.py )
#! /usr/bin/env python3
# ~*~ utf-8 ~*~
# Readme :
# ARIAS FREDERIC
#
# influx user create -n arias -p arias -o cyberneurones-org
#
import mailbox
import bs4
import glob
import os
import time
import codecs
import sys
#
#
from influxdb import InfluxDBClient
import re
from datetime import datetime
#
#
from email.utils import parsedate_to_datetime
#
#
import logging
#
# pip3 install psycopg2
import psycopg2
# pip3 install mysql-connector-python-rf
# pip3 install mysql
# MariaDB [mysql]> create database thunderbird;
# Query OK, 1 row affected (0.00 sec)
# MariaDB [(none)]> CREATE USER 'arias'@'localhost' IDENTIFIED BY 'arias';
# Query OK, 0 rows affected (0.00 sec)
# MariaDB [(none)]> GRANT USAGE ON *.* TO 'arias'@'localhost' IDENTIFIED BY 'arias';
# Query OK, 0 rows affected (0.00 sec)
# MariaDB [(none)]> GRANT ALL privileges ON thunderbird.* TO 'arias'@'localhost';
# Query OK, 0 rows affected (0.00 sec)
# MariaDB [(none)]> FLUSH PRIVILEGES;
# Query OK, 0 rows affected (0.00 sec)
import mysql.connector as mariadb
#########################
logger = logging.Logger('catch_all')
#########################
global nb_folder
nb_folder = 0;
global nb_email
nb_email = 0;
global nb_error
nb_error = 0;
global id_email
id_email = 0;
global flag_influxdb
flag_influxdb = False
global flag_postgresql
flag_postgresql = False
global flag_mysql
flag_mysql = True
global name_Table
name_DB = 'thunderbird'
name_Table = 'thunderbird'
my_login = 'arias'
my_password = 'arias'
my_host = '127.0.0.1'
Login = 'arias';
Folder = 'zy3zk9ms.default';
global client
if (flag_influxdb == True):
client = InfluxDBClient(host=my_host, port=8086, username=my_login, password=my_password)
client.drop_database(name_Table)
client.create_database(name_Table)
client.switch_database(name_Table)
global client2
if (flag_postgresql == True):
client2 = psycopg2.connect("dbname="+name_DB+" user="+my_login+" password='"+my_password+"'")
cursor2 = client2.cursor()
sqlCreateTable = "create table "+name_Table+" (id bigint UNIQUE, mail varchar(128), name varchar(128), domain varchar (128), date timestamp);"
cursor2.execute(sqlCreateTable)
sqlCreateTable = "delete from "+name_Table;
cursor2.execute(sqlCreateTable)
client2.commit()
global client3
if (flag_mysql == True):
client3 = mariadb.connect(user=my_login, password=my_password, database=name_DB)
cursor3 = client3.cursor()
#sqlCreateTable = "create table "+name_Table+" (id bigint UNIQUE, mail varchar(128), name varchar(128), domain varchar (128), date datetime);"
#cursor3.execute(sqlCreateTable)
sqlCreateTable = "delete from "+name_Table;
cursor3.execute(sqlCreateTable)
client3.commit()
#########################
def get_html_text(html):
try:
return bs4.BeautifulSoup(html, 'lxml').body.get_text(' ', strip=True)
except AttributeError: # message contents empty
return None
class GmailMboxMessage():
def __init__(self, email_data):
if not isinstance(email_data, mailbox.mboxMessage):
raise TypeError('Variable must be type mailbox.mboxMessage')
self.email_data = email_data
def parse_email(self):
global client
global client2
global id_email
global name_Table
global cursor2
global cursor3
global flag_influxdb
global flag_postgresql
global flag_mysql
email_date = self.email_data['Date']
email_from = self.email_data['From']
email_to = self.email_data['To']
email_subject = self.email_data['Subject']
if email_date is not None and email_from is not None:
mail = re.search(r'[\w\.\-_]+@[\w\.\-_]+', email_from)
if mail is not None:
mailstr = mail.group(0)
if mail is not None:
domain = re.search("@[\w\.\-_]+", email_from).group(0)
domain = domain.replace('@', '')
domain = domain.replace('>', '')
if mail is not None:
user = re.search("[\w\.i\-_]+@", email_from).group(0)
user = user.replace('@', '')
user = user.replace('<', '')
local_time_str = datetime.fromtimestamp(parsedate_to_datetime(email_date).timestamp()).strftime('%Y-%m-%dT%H:%M:%S.%f%z')
local_time_str2 = datetime.fromtimestamp(parsedate_to_datetime(email_date).timestamp()).strftime('%Y-%m-%d %H:%M:%S')
timestamp = round(parsedate_to_datetime(email_date).timestamp() * 1000);
if mail is not None:
data = [{'measurement': 'thunderbirds', 'tags': { 'fullemail': 1, 'from': email_from, 'mail': mailstr, 'domain': domain, 'user': user}, 'id' : id_email, 'time': timestamp, 'date':local_time_str, 'fields': {"value": 1}}]
sql = "INSERT INTO "+name_Table+" (mail, domain, name, id, date) VALUES ('" +mailstr+ "','" + domain+"','" +user+"','"+str(id_email)+"',TIMESTAMP '"+local_time_str2+"')";
sql2 = "INSERT INTO "+name_Table+" (mail, domain, name, id, date) VALUES ('" +mailstr+ "','" + domain+"','" +user+"','"+str(id_email)+"','"+local_time_str2+"')";
#print (sql2)
if (flag_postgresql == True):
cursor2.execute(sql);
client2.commit();
if (flag_mysql == True):
cursor3.execute(sql2);
client3.commit();
else :
data = [{'measurement': 'thunderbirds', 'tags': { 'fullemail': 0, 'from': email_from }, 'id' : id_email, 'time': timestamp, 'date':local_time_str, 'fields': {"value": 1}}]
#print (data);
if (flag_influxdb == True):
client.write_points(data, time_precision='ms')
id_email = id_email+1
def mbox_reader(stream):
data = stream.read()
text = data.decode(encoding="utf-8")
return mailbox.mboxMessage(text)
######################### End of library, example of use below
print("\nUsing glob.iglob()")
for filename in glob.iglob('/home/'+Login+'/snap/thunderbird/common/.thunderbird/'+Folder+'/Mail/Local Folders/**/*', recursive=True):
print(filename);
filename2, file_extension = os.path.splitext(filename);
print(file_extension + " " + str(len(file_extension)));
isFile = os.path.isfile(filename)
if (file_extension != ".msf") and (file_extension != ".sbd") and isFile is True:
mbox_obj = mailbox.mbox(filename);
num_entries = len(mbox_obj)
nb_folder = nb_folder + 1;
try :
for idx, email_obj in enumerate(mbox_obj):
email_data = GmailMboxMessage(email_obj)
email_data.parse_email()
nb_email = nb_email + 1;
print('Parsing email {0} of {1}'.format(idx, num_entries))
except StopIteration:
continue
except Exception as e:
logger.error('Failed : '+ str(e))
nb_error = nb_error+1;
continue
print('The number of folder :'+str(nb_folder));
print('The number of email :'+str(nb_email));
print('The number of error : '+str(nb_error));
print('The number in database : '+str(id_email));

