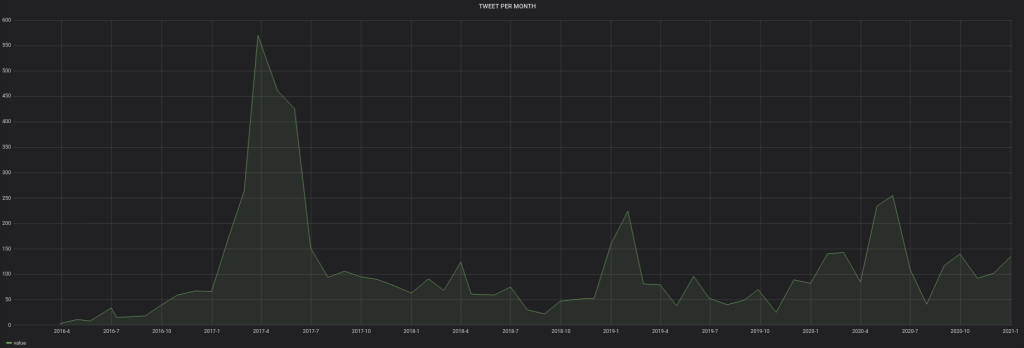
Voici donc les graphiques :
/ Analyse via Grafana du compte Twitter @CYBERNEURONES
Created
Sun, 03 Jan 2021 00:00:00 +0000
Modified
Sun, 03 Jan 2021 00:00:00 +0000





