A lire : The political effects of X’s feed algorithm
Une étude publiée le 18 février dans la revue Nature montre que l’algorithme de X, le réseau social d’Elon Musk, tend à orienter le positionnement politique et idéologique de ses utilisateurs dans une direction plus marquée à droite.
Twitter/X le cancer de notre société.
Le site : https://helloquittex.com/ .
Pour l’instant pas beaucoup de média ont fait la migration : https://helloquittex.com/-Ces-medias-organisations-personnalites-ont-quitte-X-.html .
Je conseille la video du Monde sur Youtube :
A noter aussi une pétition : https://petitions.assemblee-nationale.fr/initiatives/i-2610 : Cesser d’utiliser X (anciennement Twitter) pour les communications officielles du gouvernement .
A suivre.
Deux chercheurs ( Graham, Timothy & Andrejevic, Mark ) ont analysés l’algorithme de recommandation de Twitter/X en 2024. Ils ont observé un biais très important pro-Républicain; et ont même déterminé la date d’un probable changement dans l’algorithme pour être encore plus biaisé : le 13 juillet 2024. Date à laquelle Elon Musk s’est officiellement rallié à Donald Trump.
Lire : eprints.qut.edu.au/253211/
Les quotidiens britannique The Guardian puis espagnol La Vanguardia ont annoncé dans la semaine qu’ils ne publieraient plus de contenus sur X, devenu selon eux une “plateforme médiatique toxique” vectrice de “désinformation”.
Les alternatives existent à commencer à Mastodon ….

Pour rappel : https://www.rfi.fr/fr/am%C3%A9riques/20240809-%C3%A9tats-unis-en-pleine-campagne-pr%C3%A9sidentielle-elon-musk-multiplie-les-fake-news : Elon Musk multiplie les fake news …
L’ONG relève aussi l’absence de « notes » sous les publications problématiques du milliardaire. Ces notes sont apposées par la communauté sous les publications fausses ou trompeuses. Elon Musk semble en être dispensé. Pour rappel, X a largement réduit ses équipes de modération depuis son rachat en 2022. Son règlement a aussi fortement été assoupli.
Comment peut-on rester sur ce reseau ? J’ai du mal à la comprendre …
En 2022 :

Maintenant:

Lire aussi : https://www.20minutes.fr/high-tech/by-the-web/4112555-20240928-comment-elon-musk-devenu-super-propagateur-fake-news : Comment Elon Musk est devenu un « super propagateur » de fake news .
Entre janvier et juin 2024, quatre des cinq comptes avec lesquels Elon Musk a le plus fréquemment interagi sur X, étaient des propagateurs confirmés de désinformation, détaille dans son dernier rapport NewsGuard, qui précise que tous ces comptes ont connu une augmentation de leurs abonnés de 14 à 30 %.
Il est plus que temps de migrer sous Mastodon pour ne pas cautionner la disinformation sus Twitter. A lire : https://theconversation.com/voici-comment-elon-musk-favorise-la-desinformation-sur-x-214206
“La prolifération de la #désinformation à l’égard des changements climatiques dans l’Arctique ne s’explique pas uniquement par une augmentation du volume de messages postés dans les réseaux sociaux ou du nombre d’usagers [la colportant], elle s’explique également par une stratégie que nous qualifions d’irresponsable de la part du grand patron de X pour faire taire la recherche légitime dans ce domaine.”
Il faut quitter Twitter car cela devient de plus en plus un réseau de désinformation et de propagande ….
Je conseille la lecture de l’article : https://dfrlab.org/2023/04/21/state-controlled-media-experience-sudden-twitter-gains-after-unannounced-platform-policy-change/
La suppression par Musk des étiquettes “contrôlées par l’État” a considérablement stimulé la portée de RT et d’autres canaux de propagande. Regardez comme la tendance s’est inversée !
… Plusieurs médias d’État russes, chinois et iraniens sur Twitter ont simultanément commencé à gagner des abonnés après des mois de déclin ou de stagnation, a découvert le DFRLab.
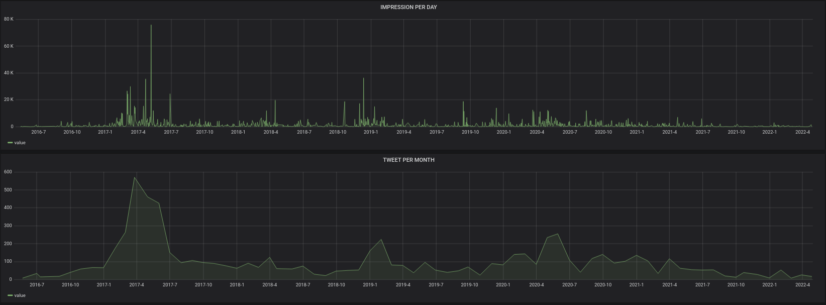
Je vais donc cloturer le compte CYBERNEURONES : https://twitter.com/CYBERNEURONES , que j’avais rejoint en septembre 2014. Actuellement je passe trop de temps à bloquer des comptes. Twitter est pourri par la désinformation qui est RT, à la base de la désinformation : Valeurs Actuelles, CNews, RT, Sputnik, France Soir, Sud Radio … Hanouna, Bercoff, Rioufol, Praud, Aberkane, Poulin, Di Vizio … mais aussi l’extreme droite …. Je pense donc qu’avec le changement de propriétaire cela va être pire. Misère.
Martin Blachier le 6 déc. 2021 : « Noël sera dans une phase descendante de l’épidémie » .
La courbe aujourd’hui : https://covidtracker.fr/